Dashboards
Requests metrics allow you to monitor your employee support performance.
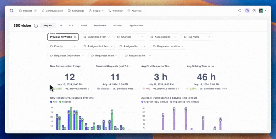
Request Dashboard
We’ve improved the existing dashboard to display weekly request metrics, providing insights to analyze the volume of requests you’ve been managing. It also includes reports on the satisfaction of employee support. New filters: you can now filter data by “Submitted from” and “Channel” for more granular insights.
AI Dashboard
This new dashboard allows you to monitor the efficiency of the AI model, along with insights to continuously improve it by feeding the right content.
SLA Dashboard
This dashboard focuses on the SLA feature (currently in beta) and helps you keep track of team performance. For the two targets, “First Time Response” and “Time to Resolve,” you will be able to evaluate your achievement rate.

Available filters:
Date
Priority
Requested by
Channel
Assigned to Inbox
Assigned to
Associated to
Tags
Requester Location
Requester Department
Requester Team
Evolution of requests
Repartition by status — Repartition of requests per status (“New”, “In progress”, “Waiting”, “Resolved”).
Requests over time — Evolution of new and resolved requests during the last 12 months.
Performance and SLA
Avg. Solving time (days) — Average of total requests solving time (time when status is “Resolved” - time of creation).
Avg. Solving time over time (days) — Evolution of average solving time during the last 12 months.
Completed requests per admin — List of Siit admins with their total of solved requests and their average solving time.
Distribution by Day of the week — Repartition of requests per day of the week (based on “creation date”).
Distribution by Hour of the day — Repartition of requests per hour of the day (based on “creation time”).
Associated applications / services
Top associated applications / services — Repartition of requests per application / service (including a repartition per status).
Details [List] — List of applications / services associated to the requests (“name”, “type”, “requests number”, “avg. solving time (h)”, “last request date”).
Last updated

